Intelligence in the workflow
AI supports KPI, action, and advertising reports and the paths between them—so strategists and buyers spend less time tab-hopping and more time on decisions that move spend.
Marketing agencies · AI-native cockpit
AIX is built for agency operators: KPI and advertising reports, action logs, and campaign work in a single disciplined surface—with AI in the workflow, not only in a chat sidebar. Meta and TikTok today; Pinterest and Amazon Ads on the roadmap.
Request access for early agency onboarding. Already have an account? Sign in.


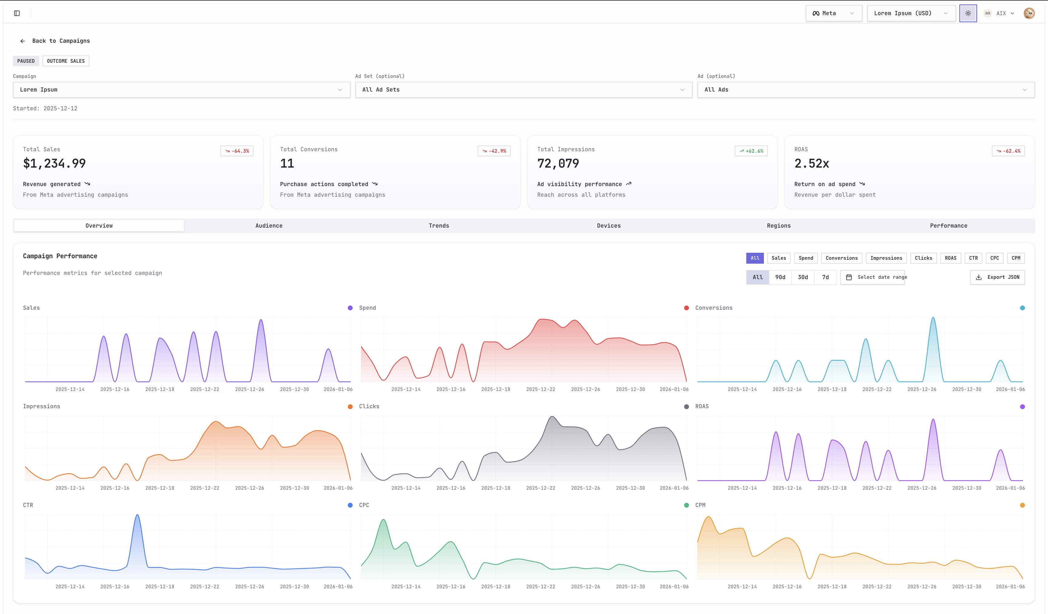
Campaign overview: KPIs, trends, and channel context in one cockpit.
Dense when it needs to be, grouped so teams can move fast: reporting, accounts, and creative assets tied to the same campaigns—not a pile of disconnected tools.
AI supports KPI, action, and advertising reports and the paths between them—so strategists and buyers spend less time tab-hopping and more time on decisions that move spend.
Business accounts and roles that match how agencies separate clients and teams—without rebuilding your stack for every pitch.
Upload and organize ad assets in context so creative and media aren’t fighting different sources of truth.
The product goal is simple: help marketing personnel monitor, compare, and act on performance in one session—whether you're reviewing pacing or updating a live campaign.
Wireframe-style previews of workflows that already exist in AIX—reports, hierarchy, assets, and the live dashboard—not generic placeholders.
Coming soon
We're building an agent that understands your product and drafts paid social campaigns end to end—objectives, structure, audiences, and creative directions—on a canvas so you can review, nudge, and approve before anything goes live. Built for the same Meta and TikTok accounts you already connect in AIX.
Connect the networks your clients already buy on. We ship depth where we're live and stay explicit about what's next.
| Platform | Status |
|---|---|
| MetaFacebook & Instagram | Live |
| TikTokTikTok Ads | Live |
| PinterestPlanned | Planned |
| Amazon AdsPlanned | Planned |
If you run paid social for clients and want reporting, assets, and campaign work in one AI-aware surface, we'd like to hear from you. Tell us about your stack and we'll follow up.
Request access for early onboarding. Already have an account? Sign in.
Early access is limited; we onboard teams in batches so integrations and support stay sharp.